---
title: "ELK Stack & Logstash Integration | DreamFactory Docs"
source: "https://docs.dreamfactory.com/system-settings/logstash"
canonical_url: "https://docs.dreamfactory.com/system-settings/logstash"
converted_at: "2026-05-05T00:33:29.141Z"
format: "markdown"
converted_by: "html-to-md-ai"
---
This guide provides step-by-step instructions for installing and configuring Elasticsearch, Logstash, and Grafana to work with DreamFactory's Logstash connector for API activity monitoring and analytics.

## Table of Contents[​](#table-of-contents)

1. [Prerequisites](#prerequisites)

2. [Installation](#installation)

- [Elasticsearch](#elasticsearch)

- [Logstash](#logstash)

- [Grafana](#grafana)

3. [Configuration](#configuration)

- [Elasticsearch Configuration](#elasticsearch-configuration)

- [Logstash Configuration](#logstash-configuration)

- [Grafana Configuration](#grafana-configuration)

4. [DreamFactory Integration](#dreamfactory-integration)

5. [Dashboard Setup](#dashboard-setup)

6. [Troubleshooting](#troubleshooting)

---

## Prerequisites[​](#prerequisites)

- Ubuntu Server (20.04 or later recommended)

- Root or sudo access

- Minimum 2GB RAM (4GB+ recommended)

- Java 11 or later

- DreamFactory instance with Logstash connector enabled

---

## Installation[​](#installation)

### Elasticsearch[​](#elasticsearch)

### Step 1: Install Java[​](#step-1-install-java)

```
sudo apt updatesudo apt install -y openjdk-11-jdk
```

### Step 2: Add Elasticsearch Repository[​](#step-2-add-elasticsearch-repository)

```
wget -qO - https://artifacts.elastic.co/GPG-KEY-elasticsearch | sudo apt-key add -echo "deb https://artifacts.elastic.co/packages/8.x/apt stable main" | sudo tee /etc/apt/sources.list.d/elastic-8.x.listsudo apt update
```

### Step 3: Install Elasticsearch[​](#step-3-install-elasticsearch)

```
sudo apt install -y elasticsearch
```

### Step 4: Configure Elasticsearch Memory[​](#step-4-configure-elasticsearch-memory)

For systems with limited RAM, reduce heap size:

```
sudo mkdir -p /etc/elasticsearch/jvm.options.dsudo tee /etc/elasticsearch/jvm.options.d/heap.options << EOF-Xms256m-Xmx256mEOF
```

### Step 5: Start and Enable Elasticsearch[​](#step-5-start-and-enable-elasticsearch)

```
sudo systemctl daemon-reloadsudo systemctl enable elasticsearchsudo systemctl start elasticsearch
```

### Step 6: Verify Installation[​](#step-6-verify-installation)

Wait 30 seconds, then check status:

```
sudo systemctl status elasticsearch
```

Get the default password:

```
sudo /usr/share/elasticsearch/bin/elasticsearch-reset-password -u elastic
```

Test connection:

```
curl -k -u elastic:YOUR_PASSWORD https://localhost:9200
```

---

### Logstash[​](#logstash)

### Step 1: Install Logstash[​](#step-1-install-logstash)

```
sudo apt install -y logstash
```

### Step 2: Configure Logstash Memory[​](#step-2-configure-logstash-memory)

```
sudo tee /etc/logstash/jvm.options << EOF-Xms256m-Xmx256mEOF
```

### Step 3: Create Logstash Configuration[​](#step-3-create-logstash-configuration)

Create the DreamFactory configuration file:

```
sudo tee /etc/logstash/conf.d/dreamfactory.conf << 'EOF'input {  gelf {    port => 12201    type => "dreamfactory"  }}filter {  if [type] == "dreamfactory" {    # Rename host field to avoid conflict with ECS (Elastic Common Schema) host object    # Note: ECS is a vendor-neutral standard that works across all cloud providers and on-premise    if [host] {      mutate {        rename => { "host" => "source_hostname" }      }    }        # Add host information as object for ECS compatibility    # This follows the ECS standard and works on AWS, Azure, GCP, on-premise, etc.    mutate {      add_field => {         "log_source" => "dreamfactory"        "[host][name]" => "%{source_hostname}"      }    }        # Parse log level if present    if [level] {      mutate {        uppercase => [ "level" ]      }    }        # Extract user_id from JWT session token    ruby {      code => '        begin          # Access nested field directly          event_data = event.get("event")          if event_data && event_data.is_a?(Hash)            request_data = event_data["request"]            if request_data && request_data.is_a?(Hash)              headers = request_data["headers"]              if headers && headers.is_a?(Hash)                token = headers["x-dreamfactory-session-token"]                if token && token.is_a?(String) && token.include?(".")                  parts = token.split(".")                  if parts.length >= 2                    payload_b64 = parts[1]                    # Add padding for base64 URL-safe decoding                    padding = (4 - payload_b64.length % 4) % 4                    payload_b64 += "=" * padding                    # Decode and parse                    require "base64"                    require "json"                    payload_json = Base64.urlsafe_decode64(payload_b64)                    payload = JSON.parse(payload_json)                    if payload["user_id"]                      event.set("[user][id]", payload["user_id"])                    end                  end                end              end            end          end        rescue => e          # Silently fail        end      '    }  }}output {  elasticsearch {    hosts => ["https://localhost:9200"]    user => "elastic"    password => "YOUR_ELASTICSEARCH_PASSWORD"    ssl_enabled => true    ssl_verification_mode => "none"    index => "logstash-dreamfactory-%{+YYYY.MM.dd}"  }}EOF
```

**Important:** Replace `YOUR_ELASTICSEARCH_PASSWORD` with the password you obtained in Step 6 of Elasticsearch installation.

### Step 4: Set File Permissions[​](#step-4-set-file-permissions)

```
sudo chown logstash:logstash /etc/logstash/conf.d/dreamfactory.confsudo chmod 644 /etc/logstash/conf.d/dreamfactory.conf
```

### Step 5: Test Configuration[​](#step-5-test-configuration)

```
sudo /usr/share/logstash/bin/logstash --path.settings=/etc/logstash --config.test_and_exit
```

### Step 6: Start and Enable Logstash[​](#step-6-start-and-enable-logstash)

```
sudo systemctl daemon-reloadsudo systemctl enable logstashsudo systemctl start logstash
```

### Step 7: Verify Installation[​](#step-7-verify-installation)

```
sudo systemctl status logstashsudo tail -f /var/log/logstash/logstash-plain.log
```

---

### Grafana[​](#grafana)

### Step 1: Install Dependencies[​](#step-1-install-dependencies)

```
sudo apt install -y software-properties-commonsudo add-apt-repository "deb https://packages.grafana.com/oss/deb stable main"
```

### Step 2: Add Grafana GPG Key[​](#step-2-add-grafana-gpg-key)

```
wget -q -O - https://packages.grafana.com/gpg.key | sudo apt-key add -sudo apt update
```

### Step 3: Install Grafana[​](#step-3-install-grafana)

```
sudo apt install -y grafana
```

### Step 4: Start and Enable Grafana[​](#step-4-start-and-enable-grafana)

```
sudo systemctl daemon-reloadsudo systemctl enable grafana-serversudo systemctl start grafana-server
```

### Step 5: Access Grafana Web UI[​](#step-5-access-grafana-web-ui)

Open your browser and navigate to:

```
http://YOUR_SERVER_IP:3000
```

Default credentials:

- Username: `admin`

- Password: `admin` (you'll be prompted to change it)

---

## Configuration[​](#configuration)

### Elasticsearch Configuration[​](#elasticsearch-configuration)

### Basic Security Settings[​](#basic-security-settings)

Elasticsearch 8.x has security enabled by default. The default user is `elastic` with a randomly generated password.

### Index Management[​](#index-management)

Logs are automatically indexed with the pattern: `logstash-dreamfactory-YYYY.MM.dd`

View indices:

```
curl -k -u elastic:YOUR_PASSWORD https://localhost:9200/_cat/indices?v
```

---

## Elasticsearch 8 Compatibility: Security Enabled by Default[​](#elasticsearch-8-compatibility-security-enabled-by-default)

Elasticsearch 8.x introduces a significant breaking change from ES7: **TLS encryption and authentication are enabled by default**. If you are migrating from Elasticsearch 7 or configuring a fresh ES8 installation, connections that worked without credentials in ES7 will fail with `connection refused` or `SSL handshake failed` errors in ES8.

When you install Elasticsearch 8 for the first time, the installer outputs a randomly generated password for the `elastic` superuser and enrolls Kibana automatically with a token. You must save these credentials — the password is shown only once. To reset it:

```
sudo /usr/share/elasticsearch/bin/elasticsearch-reset-password -u elastic
```

You have two options for configuring your Logstash-to-Elasticsearch connection with ES8:

### Option A: Configure Logstash to Use HTTPS with ES8 Credentials (Recommended for Production)[​](#option-a-configure-logstash-to-use-https-with-es8-credentials-recommended-for-production)

Update the `output` block in your `/etc/logstash/conf.d/dreamfactory.conf` to include TLS settings and credentials. The CA certificate for self-signed ES8 installs is located at `/etc/elasticsearch/certs/http_ca.crt`:

```
output {  elasticsearch {    hosts => ["https://localhost:9200"]    user => "elastic"    password => "YOUR_ELASTICSEARCH_PASSWORD"    ssl_enabled => true    # Option 1: Provide the CA cert for full certificate verification (most secure)    ssl_certificate_authorities => ["/etc/elasticsearch/certs/http_ca.crt"]    # Option 2: Skip verification (acceptable for same-host setups, not for remote ES)    # ssl_verification_mode => "none"    index => "dreamfactory-logs-%{+YYYY.MM.dd}"  }}
```

Copy the CA certificate so Logstash can read it:

```
sudo cp /etc/elasticsearch/certs/http_ca.crt /etc/logstash/sudo chown logstash:logstash /etc/logstash/http_ca.crtsudo chmod 640 /etc/logstash/http_ca.crt
```

Then update the `ssl_certificate_authorities` path in your Logstash config to `/etc/logstash/http_ca.crt`.

Verify the connection works from Logstash's perspective:

```
curl --cacert /etc/elasticsearch/certs/http_ca.crt \     -u elastic:YOUR_PASSWORD \     https://localhost:9200
```

You should see the ES cluster info JSON — if you do, the certificate and credentials are correct.

### Option B: Disable ES8 Security (Non-Production Only)[​](#option-b-disable-es8-security-non-production-only)

warningDisabling Elasticsearch security removes authentication and TLS protection. **Do not use this in production** or on any network-accessible host. This is only appropriate for local development or isolated test environments.

To disable ES8 security, edit `/etc/elasticsearch/elasticsearch.yml` and add:

```
xpack.security.enabled: falsexpack.security.http.ssl.enabled: falsexpack.security.transport.ssl.enabled: false
```

Then restart Elasticsearch:

```
sudo systemctl restart elasticsearch
```

With security disabled, your Logstash output block reverts to the simpler ES7-style config:

```
output {  elasticsearch {    hosts => ["http://localhost:9200"]    index => "dreamfactory-logs-%{+YYYY.MM.dd}"  }}
```

---

## Logstash Configuration Reference[​](#logstash-configuration-reference)

The following is a complete, annotated `logstash.conf` for DreamFactory's GELF log output. Save this as `/etc/logstash/conf.d/dreamfactory.conf`:

```
# =============================================================# DreamFactory → Logstash → Elasticsearch Pipeline# =============================================================input {  # DreamFactory sends logs via GELF (Graylog Extended Log Format) over UDP.  # Default port is 12201. Configure the same port in DreamFactory Admin >  # Services > Logstash connector settings.  gelf {    port => 12201    type => "dreamfactory"  }}filter {  if [type] == "dreamfactory" {    # DreamFactory log fields (top-level):    #   host        - hostname of the DreamFactory server    #   level       - log severity: DEBUG, INFO, WARNING, ERROR    #   short_message - brief description of the event    #   full_message  - full event payload (may include request/response)    #   timestamp   - event time (Unix epoch)    #    # DreamFactory event fields (nested under [event]):    #   [event][request][method]   - HTTP method: GET, POST, PUT, DELETE, PATCH    #   [event][request][uri]      - full request URI, e.g. /api/v2/mydb/_table/orders    #   [event][request][service]  - service name, e.g. "mydb", "system", "files"    #   [event][request][resource] - resource path within the service    #   [event][request][headers]  - request headers map (includes API key and session token)    #   [event][response][status]  - HTTP response status code    #   [event][response][content] - response body (if log level includes response)    # Rename [host] string to avoid conflict with ECS [host] object    if [host] {      mutate {        rename => { "host" => "source_hostname" }        add_field => { "[host][name]" => "%{source_hostname}" }      }    }    mutate {      add_field => { "log_source" => "dreamfactory" }      uppercase => [ "level" ]    }    # Extract user_id from the DreamFactory JWT session token so dashboards    # can show per-user activity without requiring a separate lookup.    ruby {      code => '        begin          event_data = event.get("event")          if event_data&.is_a?(Hash)            token = event_data.dig("request", "headers", "x-dreamfactory-session-token")            if token.is_a?(String) && token.include?(".")              parts = token.split(".")              if parts.length >= 2                require "base64"                require "json"                padding = (4 - parts[1].length % 4) % 4                payload = JSON.parse(Base64.urlsafe_decode64(parts[1] + "=" * padding))                event.set("[user][id]", payload["user_id"]) if payload["user_id"]              end            end          end        rescue => e          # silently skip malformed tokens        end      '    }  }}output {  elasticsearch {    # Use https:// for Elasticsearch 8.x (security enabled by default).    # Switch to http:// only if you have explicitly disabled xpack.security.    hosts => ["https://localhost:9200"]    user => "elastic"    password => "YOUR_ELASTICSEARCH_PASSWORD"    ssl_enabled => true    ssl_certificate_authorities => ["/etc/logstash/http_ca.crt"]    # Index pattern: creates one index per day for easier lifecycle management.    # Grafana datasource index pattern should be set to "dreamfactory-logs-*"    index => "dreamfactory-logs-%{+YYYY.MM.dd}"  }}
```

After saving the file, test the configuration before starting:

```
sudo /usr/share/logstash/bin/logstash \  --path.settings=/etc/logstash \  --config.test_and_exit
```

A successful test outputs `Configuration OK`. Then restart Logstash:

```
sudo systemctl restart logstashsudo journalctl -u logstash -f
```

---

## Grafana Dashboard Setup[​](#grafana-dashboard-setup)

Once Logstash is indexing DreamFactory events into Elasticsearch, connect Grafana to visualize the data.

### Connecting Grafana to the `dreamfactory-logs-*` Index[​](#connecting-grafana-to-the-dreamfactory-logs--index)

In Grafana, navigate to **Connections → Data Sources → Add data source → Elasticsearch**. Use these settings:

FieldValueURL`https://localhost:9200`AccessServer (default)Basic AuthEnabledUser`elastic`PasswordYour Elasticsearch passwordTLS/SSL modeSkip TLS verification (or provide CA cert)Index name`dreamfactory-logs-*`Time field`@timestamp`Version`8.0+`

Click **Save & Test** — you should see "Data source connected and index found."

### Dashboard Panels to Create[​](#dashboard-panels-to-create)

Build panels that answer the operational questions your team cares about most:

**1. Requests per Minute**

- Visualization: Time series

- Query: Count all documents with `type:dreamfactory`

- Bucket aggregation: Date histogram on `@timestamp`, interval `1m`

- This shows throughput trends and helps identify traffic spikes.

**2. Error Rate by HTTP Status Code**

- Visualization: Bar chart or time series

- Query: `event.response.status:>=400`

- Bucket aggregations: Date histogram → Terms on `event.response.status`

- Use a threshold alert at >5% error rate to catch service degradation early.

**3. Top API Consumers by API Key / User**

- Visualization: Table

- Query: `event.request.method:*`

- Bucket aggregation: Terms on `user.id` (size 20, order by count desc)

- Join with DreamFactory's `/api/v2/system/user` endpoint (via Grafana Infinity datasource) to resolve user IDs to email addresses.

**4. Slowest Endpoints**

- Visualization: Table sorted by average response time

- Requires DreamFactory to log response duration. If the `full_message` field includes timing data, parse it with a Logstash `grok` filter and store it as `response_ms`.

- Query: `event.request.uri:*`

- Aggregation: Terms on `event.request.uri.keyword` → Avg on `response_ms`

### Importing a Pre-Built Dashboard[​](#importing-a-pre-built-dashboard)

If DreamFactory provides a dashboard JSON export:

1. In Grafana, click **Dashboards → Import**

2. Upload the JSON file or paste its contents

3. Select your `DreamFactory Logs` Elasticsearch datasource when prompted

4. Click **Import**

The dashboard will appear under your configured folder. Set the default time range to **Last 24 hours** and auto-refresh to **1 minute**.

---

## Troubleshooting ELK Integration[​](#troubleshooting-elk-integration)

### Connection Refused to Elasticsearch[​](#connection-refused-to-elasticsearch)

**Symptom**: Logstash logs show `Connection refused - connect(2) for "localhost" port 9200` or Grafana shows "No data."

**Causes and fixes**:

- Elasticsearch is not running: `sudo systemctl status elasticsearch`. Start it if stopped.

- Firewall is blocking port 9200: `sudo ufw allow 9200/tcp` (or adjust your iptables rules).

- ES8 is running on HTTPS but Logstash is configured with `http://`: change `hosts` to `["https://localhost:9200"]`.

### Index Not Created in Elasticsearch[​](#index-not-created-in-elasticsearch)

**Symptom**: Logstash starts without errors but no `dreamfactory-logs-*` index appears.

**Causes and fixes**:

- Logstash is not receiving GELF events from DreamFactory yet — generate some API calls and check: `sudo tcpdump -i lo -n udp port 12201`

- Logstash output is failing silently — check the Logstash log for ES errors: `sudo tail -100 /var/log/logstash/logstash-plain.log | grep -i error`

- Authentication failure: verify your ES password is correct with a direct curl: `curl -k -u elastic:YOUR_PASSWORD https://localhost:9200`

- SSL certificate error: ensure `ssl_certificate_authorities` points to the correct CA cert file and that the `logstash` user can read it.

### Grafana "No Data" on Panels[​](#grafana-no-data-on-panels)

**Symptom**: Grafana datasource test passes, but panels show "No data."

**Causes and fixes**:

- Index pattern mismatch: the Grafana datasource index name must be `dreamfactory-logs-*` (with the wildcard), matching the Logstash output `index` value.

- Time range issue: Grafana's default time range may not overlap with when logs were indexed — try setting the time picker to "Last 7 days."

- `@timestamp` field not mapped: Elasticsearch needs `@timestamp` as a date field. Verify: `curl -k -u elastic:YOUR_PASSWORD "https://localhost:9200/dreamfactory-logs-*/_mapping/field/@timestamp"`

- If the mapping is missing, delete the index and let Logstash recreate it with proper field mappings.

---

### Logstash Configuration[​](#logstash-configuration)

### Key Configuration Points[​](#key-configuration-points)

1. **GELF Input**: Listens on UDP port 12201 for Graylog Extended Log Format (GELF) messages from DreamFactory

2. **JWT Extraction**: Extracts `user_id` from DreamFactory session tokens and adds it as `user.id` field

3. **Field Mapping**: Renames `host` to `source_hostname` to avoid Elasticsearch mapping conflicts

4. **ECS Compatibility**: Uses Elastic Common Schema (ECS) standard for `host.name` field - this is vendor-neutral and works across all cloud providers (AWS, Azure, GCP, etc.) and on-premise installations

5. **Index Pattern**: Creates daily indices for better performance and management

### Verify Logstash is Receiving Logs[​](#verify-logstash-is-receiving-logs)

```
sudo netstat -tlnp | grep 12201
```

### Check Logstash Logs[​](#check-logstash-logs)

```
sudo tail -f /var/log/logstash/logstash-plain.log
```

---

### Grafana Configuration[​](#grafana-configuration)

### Step 1: Add Elasticsearch Data Source[​](#step-1-add-elasticsearch-data-source)

1. Go to **Configuration** → **Data Sources**

2. Click **Add data source**

3. Select **Elasticsearch**

4. Configure:

- **Name**: `DreamFactory Logs`

- **URL**: `https://localhost:9200`

- **Access**: Server (default)

- **Basic Auth**: Enabled

- **User**: `elastic`

- **Password**: Your Elasticsearch password

- **TLS/SSL Mode**: Skip TLS Verification

- **Index name**: `logstash-dreamfactory-*`

- **Time field**: `@timestamp`

- **Version**: `8.0+`

5. Click **Save & Test**

### Step 2: Add Infinity Data Source (for User Enrichment)[​](#step-2-add-infinity-data-source-for-user-enrichment)

**Prerequisites: Create a Least-Privilege API Key**

Before configuring the Infinity data source, create a DreamFactory API key with minimal permissions:

1. **Log into DreamFactory Admin Console**

2. **Navigate to Roles** → Create a new role (e.g., "Grafana Read-Only")

3. **Set Role Permissions** (see [Role-Based Access Control](/Security/role-based-access) for detailed information):

- **Service**: `system`

- **Component**: `user`

- **Access**: `GET` only (read-only)

- **Fields**: Allow access to: `id`, `first_name`, `last_name`, `email` (user/* in the Component section will give permission to view all user fields if needed)

4. **Create API Key**:

- Go to **Users** → Select or create a user

- Assign the "Grafana Read-Only" role to the user

- Generate an API key for this user

- **Note**: This API key will only have read access to user data, not full admin access

**Alternative: Use Existing Role with Limited Permissions**

- If you have a read-only role, you can use an existing API key with that role

- Ensure the role has GET access to `system/user` endpoint

**Configure Infinity Data Source**:

1. Install Infinity plugin (if not already installed):

```
sudo grafana-cli plugins install yesoreyeram-infinity-datasourcesudo systemctl restart grafana-server
```

2. Go to **Configuration** → **Data Sources**

3. Click **Add data source**

4. Select **Infinity**

5. Configure:

- **Name**: `DreamFactory API`

- **URL**: `http://localhost` (or your DreamFactory URL)

- **Authentication**: API Key

- Add header: `X-DreamFactory-API-Key` with your least-privilege API key (created in the Prerequisites section above)

- **Security Note**: Use the read-only API key, not an admin key

6. Click **Save & Test**

---

## DreamFactory Integration[​](#dreamfactory-integration)

### Step 0: Create Least-Privilege API Key for Grafana[​](#step-0-create-least-privilege-api-key-for-grafana)

The Infinity data source only needs read access to user data. Create a minimal-permission API key:

#### Option 1: Create a Custom Read-Only Role (Recommended)[​](#option-1-create-a-custom-read-only-role-recommended)

1. **Log into DreamFactory Admin Console**

2. **Navigate to**: **Roles** → **Create Role**

3. **Role Configuration**:

- **Name**: `grafana-readonly` (or similar)

- **Description**: `Read-only access for Grafana user enrichment`

4. **Set Service Access**:

- **Service**: `system`

- **Component**: `user`

- **Access**: `GET` only

- **Fields**: `id`, `first_name`, `last_name`, `email` (or leave blank for all fields)

5. **Save the role**

#### Option 2: Use Existing Read-Only Role[​](#option-2-use-existing-read-only-role)

If you already have a read-only role with `system/user` GET access, you can use that.

#### Create API Key with the Role[​](#create-api-key-with-the-role)

1. **Navigate to**: **Users** → Select a user (or create a dedicated user like `grafana-service`)

2. **Assign Role**: Add the `grafana-readonly` role to the user

3. **Generate API Key**:

- Go to the user's profile

- Generate or copy the API key

- **Store securely** - this key will be used in Grafana configuration

---

### Step 1: Enable Logstash Connector in DreamFactory[​](#step-1-enable-logstash-connector-in-dreamfactory)

1. Log into DreamFactory Admin Console

2. Navigate to **Services** → **System** → **Logstash**

3. Enable the Logstash connector

4. Configure:

- **Host**: `localhost` (or your Logstash server IP)

- **Port**: `12201`

- **Protocol**: `GELF (UDP)`

- **Log Context**: `Request All`
Service Event: (These are the Events necessary to integrate Logstash with our template Grafana Dashboard)

- Event: user.* | Log level: INFO | Message: System Activity

- Event: db.* | Log Level: INFO | Default Database Activity (db is a local SQLite database typically included with all DreamFactory installations)

- Event: files.* | Log Level: INFO| File Activity

- To add your own Database or other service connection start typing the name of your service and select the service followed by * or your specfic criteria

5. Save configuration

### Step 2: Verify Logs are Being Sent[​](#step-2-verify-logs-are-being-sent)

Check if DreamFactory is sending logs: (Generate some API requests or logins to see them appear in the logs)

```
sudo tcpdump -i any -n udp port 12201
```

Or check Logstash logs:

```
sudo tail -f /var/log/logstash/logstash-plain.log | grep dreamfactory
```

### Step 3: Verify Logs in Elasticsearch[​](#step-3-verify-logs-in-elasticsearch)

```
curl -k -u elastic:YOUR_PASSWORD "https://localhost:9200/logstash-dreamfactory-*/_search?size=1&pretty"
```

---

## Dashboard Setup[​](#dashboard-setup)

### Creating the User Activity Dashboard[​](#creating-the-user-activity-dashboard)

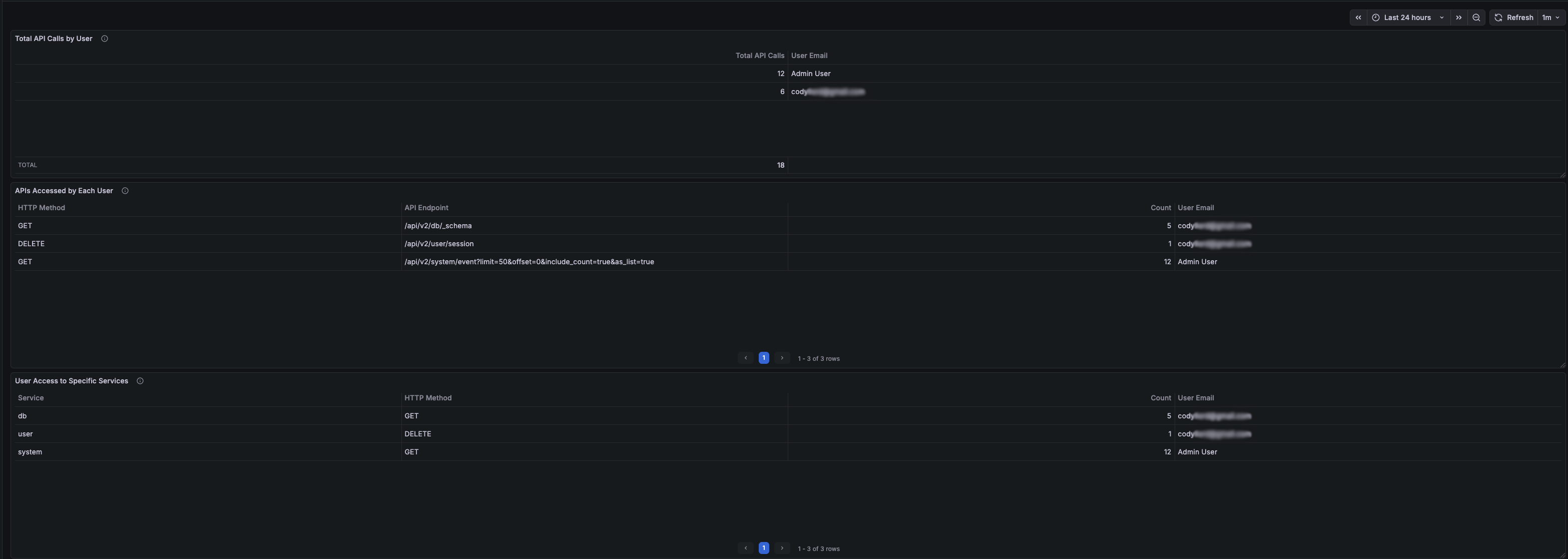
### Panel 1: Total API Calls by User[​](#panel-1-total-api-calls-by-user)

**Purpose**: Shows the total number of API calls made by each user with email enrichment.

**Query Configuration**:

- **Data Source**: DreamFactory Logs (Elasticsearch)

- **Query Type**: Count

- **Query**: `user.id:* event.request.method:*`

- **Bucket Aggregations**:

- **Terms**: `user.id` (Size: 50, Order: Desc by _count)

- **Time Field**: `@timestamp`

**Second Query** (for email enrichment):

- **Data Source**: DreamFactory API (Infinity)

- **Type**: JSON

- **URL**: `/api/v2/system/user?fields=id,first_name,last_name,email&limit=100`

- **Parser**: Backend

- **Root Selector**: `resource`

**Transformations**:

1. **Join by field**: Join query A and B on `user.id` (Mode: Outer)

2. **Organize fields**:

- Exclude: `first_name B`, `last_name B`, `user.id`, `user.id 1`, `user.id 2`

- Rename: `Count` → `Total API Calls`, `email B` → `User Email`

3. **Filter data by values**:

- Field: `Total API Calls`

- Condition: `IS NOT NULL`

**Field Mappings**:

- Map empty/null email values to "Admin User"

The Dashboard should end up looking similar to this:

[![Grafana Dashboard Template](/img/Logstash/GrafanaDashboardTemplate.png)](#lightbox-grafana-dashboard)
[×![Grafana Dashboard Template](/img/Logstash/GrafanaDashboardTemplate.png)](#)
When there are no calls in the selected time frame for a user the panels should all be empty as the filters we applied should remove any row with no calls.

---

### Panel 2: APIs Accessed by Each User[​](#panel-2-apis-accessed-by-each-user)

**Purpose**: Shows which specific API endpoints each user accessed with HTTP method details.

**Query Configuration**:

- **Data Source**: DreamFactory Logs (Elasticsearch)

- **Query Type**: Count

- **Query**: `user.id:* event.request.method:* event.request.uri:*`

- **Bucket Aggregations**:

1. **Terms**: `user.id` (Size: 20, Order: Desc by _count)

2. **Terms**: `event.request.method.keyword` (Size: 10, Order: Desc by _count)

3. **Terms**: `event.request.uri.keyword` (Size: 25, Order: Desc by _count)

- **Time Field**: `@timestamp`

**Second Query** (for email enrichment):

- Same as Panel 1

**Transformations**:

1. **Join by field**: Join on `user.id` (Mode: Outer Tabular)

2. **Organize fields**:

- Exclude: `first_name B`, `last_name B`, `user.id`, `user.id 1`, `user.id 2`

- Rename:

- `email B` → `User Email`

- `event.request.method.keyword` → `HTTP Method`

- `event.request.uri.keyword` → `API Endpoint`

3. **Filter data by values**:

- Field: `Count` (or your count column)

- Condition: `IS NOT NULL`

---

### Panel 3: User Access to Specific Services[​](#panel-3-user-access-to-specific-services)

**Purpose**: Shows which DreamFactory services each user accessed.

**Query Configuration**:

- **Data Source**: DreamFactory Logs (Elasticsearch)

- **Query Type**: Count

- **Query**: `user.id:* event.request.method:* event.request.service:*`

- **Bucket Aggregations**:

1. **Terms**: `user.id` (Size: 20, Order: Desc by _count)

2. **Terms**: `event.request.service.keyword` (Size: 15, Order: Desc by _count)

3. **Terms**: `event.request.method.keyword` (Size: 10, Order: Desc by _count)

- **Time Field**: `@timestamp`

**Second Query** (for email enrichment):

- Same as Panel 1

**Transformations**:

1. **Join by field**: Join on `user.id` (Mode: Outer Tabular)

2. **Organize fields**:

- Exclude: `first_name B`, `last_name B`, `user.id`, `user.id 1`, `user.id 2`

- Rename:

- `email B` → `User Email`

- `event.request.method.keyword` → `HTTP Method`

- `event.request.service.keyword` → `Service`

3. **Filter data by values**:

- Field: `Count`

- Condition: `IS NOT NULL`

---

### Dashboard Settings[​](#dashboard-settings)

**Time Range**: Set to "Last 24 hours" (adjustable)
**Refresh Interval**: 1 minute (recommended)
**Tags**: `dreamfactory`, `users`, `api`, `activity`

---

## Dashboard Function and Use[​](#dashboard-function-and-use)

### Overview[​](#overview)

The dashboard provides comprehensive visibility into DreamFactory API usage by individual users, helping administrators:

1. **Monitor User Activity**: See which users are actively using the API

2. **Identify API Usage Patterns**: Understand which endpoints and services are most accessed

3. **Troubleshoot Issues**: Track user-specific API calls for debugging

4. **Security Auditing**: Monitor API access patterns for security analysis

### Key Features[​](#key-features)

### User Identification[​](#user-identification)

- **User ID Extraction**: Automatically extracts user IDs from JWT session tokens

- **Email Enrichment**: Joins with DreamFactory user database to show email addresses

- **Admin User Handling**: Maps null/empty emails to "Admin User" for system-level operations

### Data Filtering[​](#data-filtering)

- **Method-Based Filtering**: Only shows users with actual HTTP method calls (GET, POST, etc.)

- **Complete Data Only**: Filters out rows with missing data using transformation filters

- **Real-Time Updates**: Refreshes every minute to show current activity

### Aggregation Levels[​](#aggregation-levels)

1. **User-Level**: Total calls per user

2. **Endpoint-Level**: Specific API endpoints accessed

3. **Service-Level**: DreamFactory services accessed (db, system, files, etc.)

### Use Cases[​](#use-cases)

1. **Activity Monitoring**

- Identify most active users

- Track API usage trends

- Monitor system load by user

2. **Troubleshooting**

- Find which user made a specific API call

- Track user-specific errors

- Debug authentication issues

3. **Security Auditing**

- Monitor unusual access patterns

- Track service access by user

- Identify potential security issues

4. **Capacity Planning**

- Understand API usage patterns

- Plan for user growth

- Optimize service performance

### Interpreting the Data[​](#interpreting-the-data)

- **Total API Calls**: Sum of all HTTP requests made by a user

- **HTTP Method**: Type of request (GET, POST, PUT, DELETE, etc.)

- **API Endpoint**: Specific DreamFactory API path accessed

- **Service**: DreamFactory service category (db, system, files, etc.)

- **User Email**: Email address from DreamFactory user database (or "Admin User" for system operations)

---

## Maintenance[​](#maintenance)

### Regular Tasks[​](#regular-tasks)

1. **Monitor Disk Space**: Elasticsearch indices can grow large

```
curl -k -u elastic:YOUR_PASSWORD "https://localhost:9200/_cat/indices?v"
```

2. **Index Management**: Consider setting up index lifecycle management

```
# Delete old indices (example: older than 30 days)curl -k -u elastic:YOUR_PASSWORD -X DELETE "https://localhost:9200/logstash-dreamfactory-2024.12.*"
```

3. **Log Rotation**: Monitor Logstash logs

```
sudo logrotate -d /etc/logrotate.d/logstash
```

4. **Performance Monitoring**: Check Elasticsearch cluster health

```
curl -k -u elastic:YOUR_PASSWORD "https://localhost:9200/_cluster/health?pretty"
```

---

If you have any issues or need help with a specifc Grafana dashboard panel please reach out to DreamFactory support!